Roibos, la empresa que ayuda a cadenas hoteleras a garantizar los cobros de los clientes (Iberostar y Meliá entre sus clientes)

(Por Jesús Romero González) Roibos es una startup española B2B que consigue una distribución del producto hotelero a nivel empresarial, es decir,  sin necesitar ningún tipo de intermediario. Y todo ello, a un coste muy asequible, algo por lo que cadenas como Iberostar o Meliá hacen uso de sus servicios.

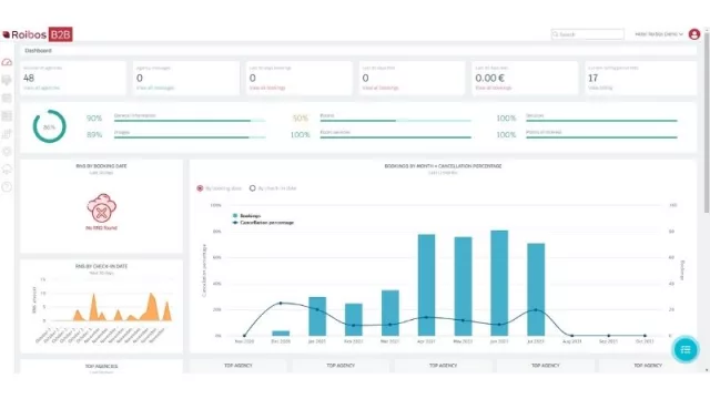
Image description
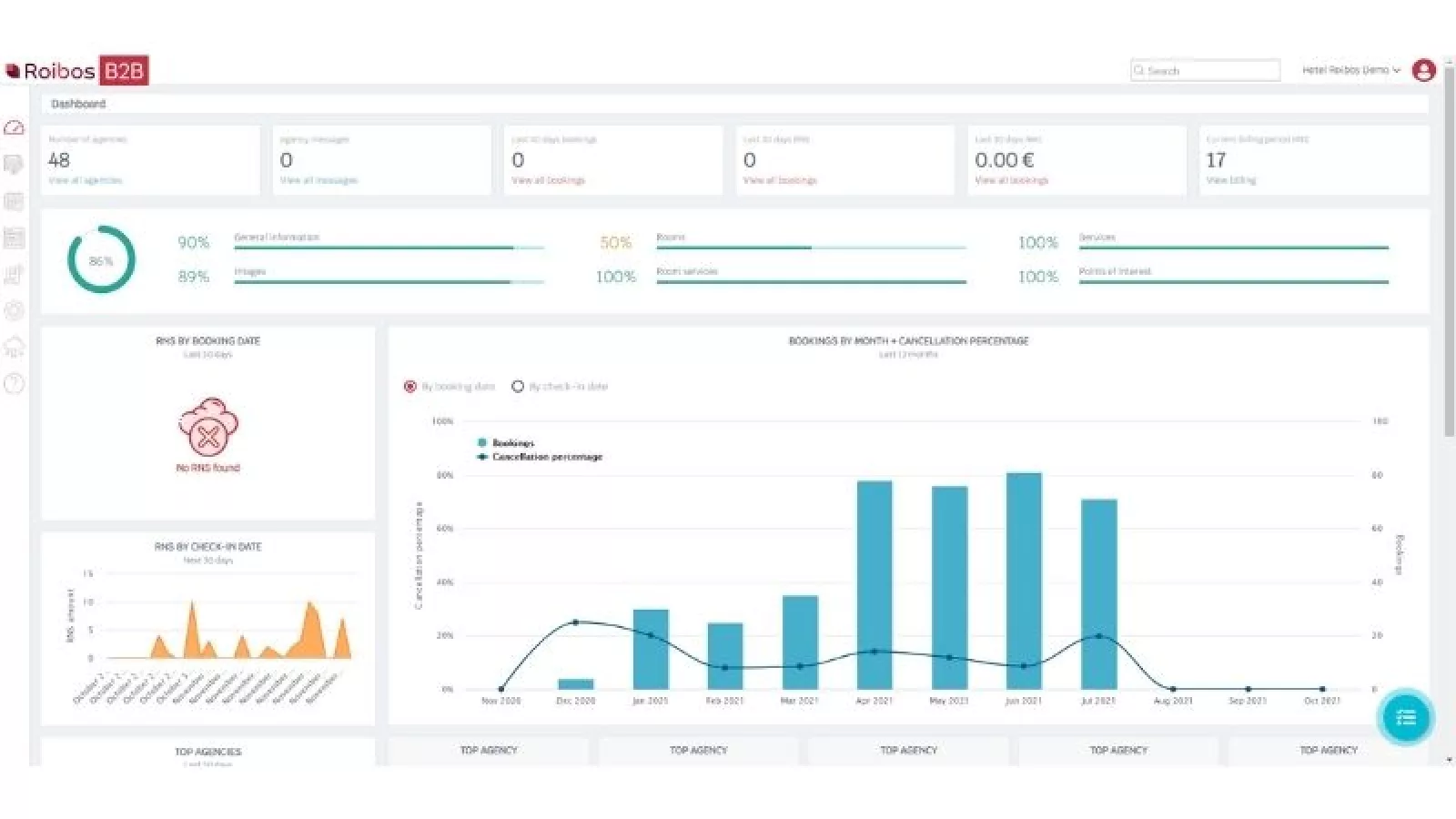
Image description
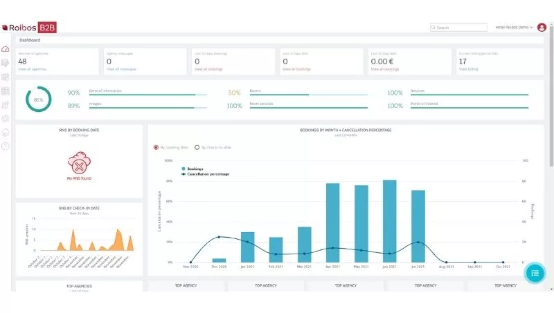
Image description

Una experiencia de más de dos décadas ha hecho que Patricia Rosselló, CEO de Roibos, vea pasar el futuro del sector turístico por establecer sistemas de distribución más democráticos. Por esto, implantó en su startup algo que a priori parece muy simple: la no intervención de intermediarios en la distribución del producto hotelero a nivel corporativo.

Sin embargo, hasta ahora la intermediación siempre ha ido del hotelero, que aporta los precios, a alguien que los manipula y comercia con ellos.  


En este proceso de distribución, la intermediación no ha sido transparente. Por eso, Roibos quiere democratizar esto, ofreciendo fundamentalmente la garantía del cobro de los clientes. A este problema de la distribución B2B, se le suman otros como la falta de digitalización.

Desde Roibos, comparan el método de su startup con el de Amazon. En este último, hay proveedores y clientes, y en Roibos hay hoteleros que cargan su contenido y van a una red de distribución de agencias. Tras esto, comienza la intermediación directa, logrando que el hotelero tenga un dominio total de sus contenidos y precios.


Además de aportar la plataforma para esta transacción, Roibos sólo cobra 1€ por cada room night desde la fecha de creación de la reserva hasta 15 días después del checkout. Para ellos -a diferencia de otras
plataformas-, lo importante es que el hotelero cobre sin una demora de tiempo, es decir, sin ningún aplazamiento. Y lo consiguen a través del uso de tarjetas de crédito virtual, las cuales limitan los fraudes.

Por otro lado, la pandemia les ha beneficiado mucho ya que en marzo de 2020 sacaron su propia tecnología al mercado y, aunque durante los primeros meses no tuvieron muchas reservas, esto les funcionó para verificar detalladamente cada parte de su proceso y mejorarlo de manera concreta.


A día de hoy, Roibos cuenta con unos 2.000 hoteles y con 46 agencias mayoristas, Iberostar, Meliá, Logitravel o Rakuten entre ellos. Además, trabajan en México, EEUU, Portugal, Egipto, Turquía, Italia, Grecia y España. Una expansión que han conseguido gracias a que, en su plataforma, los hoteles solo tardan unos 15 minutos en publicar su alojamiento dentro de un mercado global en 9 idiomas. 

Por último, su objetivo es conseguir 20.000 hoteles y 400 agencias en 3 años y esperan terminar el año 2021 con una facturación de € 200.000 euros, algo que quieren aumentar en 2022 hasta llegar a los € 700.000 u 800.000.

Tu opinión enriquece este artículo:

Cataluña se dota de un fondo de capital público para impulsar la industria del espacio con una inversión inicial de 40 millones de euros

Cataluña se dota de un fondo de capital público para impulsar la industria del espacio con una inversión inicial de 40 millones de euros. Así lo ha anunciado el consejero de Empresa y Trabajo, Miquel Sàmper , durante la presentación de la Estrategia Catalunya Espai 2030, la nueva hoja de ruta del Govern para los próximos 5 años con el objetivo de reforzar la industria del espacio en Catalunya y contribuir a la soberanía tecnológica europea en este ámbito. Asimismo, se pretende dar respuesta a los grandes retos globales vinculados al espacio, como la gestión y explotación de datos o la conectividad.

El barrio con mayor rentabilidad de España ofrece un 10,9% y el menos rentable un 2,6%

La rentabilidad de la vivienda en España cerró el tercer trimestre de 2025 en 6%, 0,1 punto porcentual menos que hace un año (6,1%). Este retorno de la inversión varía en los barrios de las grandes ciudades hasta alcanzar un máximo del 10,9% (Villaverde Alto de Madrid), según el estudio de “La rentabilidad de la vivienda en España en 2025”, basado en el análisis de los precios de la vivienda en venta y alquiler de septiembre de 2025 por el portal inmobiliario Fotocasa.

El 64,1% de los empleados españoles admite que sus hábitos alimentarios influyen de manera directa en la calidad de su sueño

La relación entre alimentación y sueño se ha consolidado como uno de los pilares más relevantes para la salud integral y el bienestar cotidiano. Según el estudio “Hábitos alimentarios en el entorno laboral”, elaborado por CignaHealthcare España, un 64,1% de los trabajadores declara que sus hábitos alimenticios tienen un efecto directo en la calidad de su descanso y es que, tal y como revela el estudio, rutinas poco saludables influyen en la productividad y la concentración durante la jornada laboral. Se trata de un factor que impacta directamente en el rendimiento cognitivo, el estado de ánimo y el bienestar general.

Más de la mitad de los catalanes falta al trabajo y el 33% se ausenta sin baja

El auge del absentismo, las ausencias de los trabajadores en su puesto ya sea con o sin baja médica, está en el foco mediático por su impacto directo en la productividad, la organización y los costes de las empresas, en un contexto donde el debate sobre la reducción de la jornada laboral a 37,5 horas y la intención de ampliar el permiso de fallecimiento vuelven a incidir en la eficiencia y el bienestar en el trabajo.

Éste sitio web usa cookies, si permanece aquí acepta su uso. Puede leer más sobre el uso de cookies en nuestra política de cookies.